Tổng tiền:
Liên hệ
Mô tả/ Lợi ích
Phần mềm giúp tính toán và báo cáo lượng phát thải khí nhà kính của doanh nghiệp phù hợp theo tiêu chuẩn ISO 14064-1 và Nghị định 06/2022/NĐ-CP.
Phần mềm XCarbon được thiết kế đáp ứng tiêu chuẩn ISO 14064-1 và Nghị định 06/2022/NĐ-CP theo mục đích báo cáo của doanh nghiệp. Xcarbon giúp doanh nghiệp tính toán lượng phát thải khí nhà kính của tổ chức mình cùng các chi nhánh/nhà máy trong hệ thống tùy theo cấu trúc quản lý. Bằng cách cung cấp các phương pháp tính toán, hệ số phát thải của từng nguồn khí nhà kính theo thứ tự ưu tiên, đo đạc trực tiếp, QD2626, IPCC GHG glotocol EPA, dự báo, so sánh liên doanh nghiệp,… hay xác định hệ số GWP phù hợp với hệ số, công thức dự tính: IPCC, US, UK,..,và những gợi ý mẫu sổ phát thải theo ngành nghề, doanh nghiệp có thể đơn giản hóa việc báo cáo và theo dõi lượng phát thải khí nhà kính của doanh nghiệp mình.
- Được thiết kế đáp ứng tiêu chuẩn ISO 14064-1 và Nghị định 06/2022/NĐ-CP
- Được phát triển bởi OMMANIX
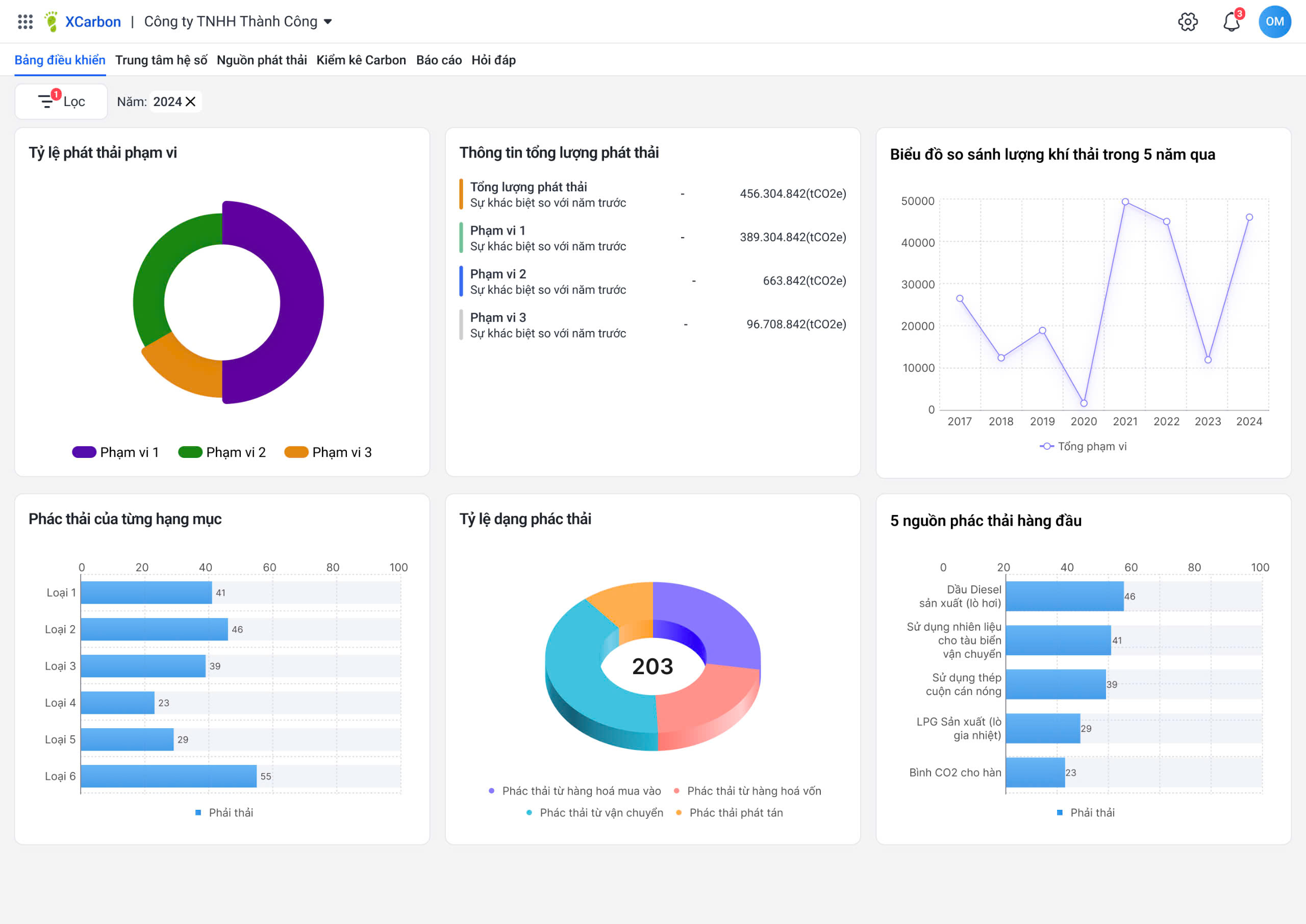
Cho phép các doanh nghiệp xác định các nguồn phát thải chính, đánh giá dấu chân carbon tổng thể và theo dõi các xu hướng phát thải khí nhà kính qua các năm. Bản đồ phát thải địa lý và xếp hạng theo chi nhánh/nhà máy cụ thể, cung cấp thông tin chi tiết trực quan giúp doanh nghiệp lên chiến lược mục tiêu trong giảm phát thải khí nhà kính.
Bảng báo cáo cung cấp thông tin chuyên sâu về các nguồn phát thải, xu hướng phát thải qua các năm cùng với 5 nguồn phát thải hàng đầu giúp doanh nghiệp nắm bắt các nguồn đang gây ra phát thải lớn để lên kế hoạch cải thiện giảm phát thải.

Gợi ý hệ số phát thải của từng nguồn khí nhà kính theo thứ tự ưu tiên theo QĐ 2626, IPCC GHG glotocol EPA, ... hệ số GWP, hệ số thành phần, ... giúp doanh nghiệp dễ dàng tính toán lượng phát thải tự động.
Doanh nghiệp cập nhật hàng ngày/tuần/tháng theo các nguồn phát thải thực tế và các minh chứng kèm theo để hệ thống tự động tập hợp dữ liệu tính toán.

Tính toán lượng phát thải khí nhà kính, đánh giá mức độ ý nghĩa các nguồn phát thải và quản lý sổ phát thải.

Báo cáo kiểm kê khí nhà kính cho doanh nghiệp theo các mẫu báo cáo.

0
0 nhận xét
5
0
4
0
3
0
2
0
1
0
Dịch vụ liên quan